- 预建仪表盘:为每个跟踪项目自动生成。
- 自定义仪表盘:完全可配置的图表集合,可根据您的需求量身定制。
预建仪表盘
预建仪表盘会为每个项目自动创建,涵盖基本指标,如跟踪计数、错误率、令牌使用量等。默认情况下,您跟踪项目的预建仪表盘可以通过跟踪项目页面右上角的仪表盘按钮访问。
您无法修改预建仪表盘。未来,我们计划允许您克隆默认仪表盘,以便将其作为自定义的起点。
仪表盘部分
预建仪表盘分为以下几个部分| 部分 | 显示内容 |
|---|---|
| 跟踪 | 跟踪计数、延迟和错误率。跟踪是与单个操作相关的一系列运行。例如,如果用户请求触发代理,则该代理调用中的所有运行都将属于同一跟踪。 |
| LLM 调用 | LLM 调用计数和延迟。包括运行类型为“llm”的所有运行。 |
| 成本与令牌 | 总令牌数和每跟踪令牌数以及成本,按令牌类型细分。成本使用LangSmith 的成本跟踪进行衡量。 |
| 工具 | 工具运行的运行计数、错误率和延迟统计信息,按工具名称细分。包括运行类型为“tool”的运行。仅限于最常出现的 5 个工具。 |
| 运行类型 | 作为根运行的直接子运行的运行计数、错误率和延迟统计信息。这有助于理解代理的高级执行路径。仅限于最常出现的 5 个运行名称。请参阅此表后面的图像。 |
| 反馈分数 | 最常出现的 5 种反馈类型的聚合统计信息。图表显示数值反馈的平均分数和分类反馈的类别计数。 |

分组依据
“按运行标签或元数据分组”可用于根据对您的应用程序重要的属性来拆分数据。全局分组设置显示在仪表盘的右上角。请注意,工具和运行类型图表已应用分组,因此全局分组将不生效;全局分组将应用于所有其他图表。在向运行添加元数据时,我们建议在跟踪以及特定运行(例如 LLM 调用)上具有相同的元数据。元数据和标签不会从父运行传播到子运行,反之亦然。因此,如果您希望看到跟踪图表和 LLM 调用图表都按某个元数据键分组,那么您的跟踪(根运行)和 LLM 运行都需要附加该元数据。
自定义仪表盘
创建量身定制的图表集合,用于跟踪对您的应用程序最重要的指标。创建新仪表盘
- 导航到左侧边栏中的监控选项卡。
- 点击+ 新建仪表盘按钮。
- 为您的仪表盘命名并添加描述。
- 点击创建。
向仪表盘添加图表
- 在仪表盘中,点击+ 新建图表按钮以打开图表创建窗格。
- 为您的图表命名并添加描述。
- 配置图表。
图表配置
选择跟踪项目并筛选运行
- 选择一个或多个跟踪项目以跟踪指标。
- 使用图表过滤器部分来优化匹配的运行。此过滤器应用于图表中的所有数据系列。有关筛选跟踪的更多信息,请查看我们的在应用程序中筛选跟踪指南。
选择一个指标
- 从下拉菜单中选择一个指标以设置图表的 y 轴。选择项目和指标后,您将看到图表和匹配运行的预览。
- 对于某些指标(例如延迟、令牌使用量、成本),我们支持比较具有相同单位的多个指标。例如,您可能希望在一个图表中查看提示令牌和完成令牌。每个指标显示为一条单独的线。

拆分数据
有两种方法可以在图表中创建多个系列(即在图表中创建多条线)- 分组依据:按运行标签或元数据、运行名称或运行类型分组运行。分组依据根据所选字段自动将数据拆分为多个系列。请注意,分组依据仅限于按频率排名的前 5 个元素。
- 数据系列:手动定义具有独立过滤器的多个系列。这对于在单个指标中比较粒度数据很有用。

选择图表类型
- 选择折线图和条形图进行可视化
保存和管理图表
- 点击
保存将您的图表保存到仪表盘。 - 通过点击图表右上角的三点按钮来编辑或删除图表。
- 通过点击图表右上角的三条线按钮并选择+ 克隆来克隆图表。这将打开一个新图表创建窗格,其配置与原始图表相同。


从跟踪项目链接到仪表盘
您可以直接从跟踪项目链接到任何仪表盘。默认情况下,您的跟踪项目的预建仪表盘处于选中状态。如果您希望链接自定义仪表盘- 在您的跟踪项目中,点击仪表盘按钮旁边的三个点。
- 选择一个仪表盘作为新的默认仪表盘。

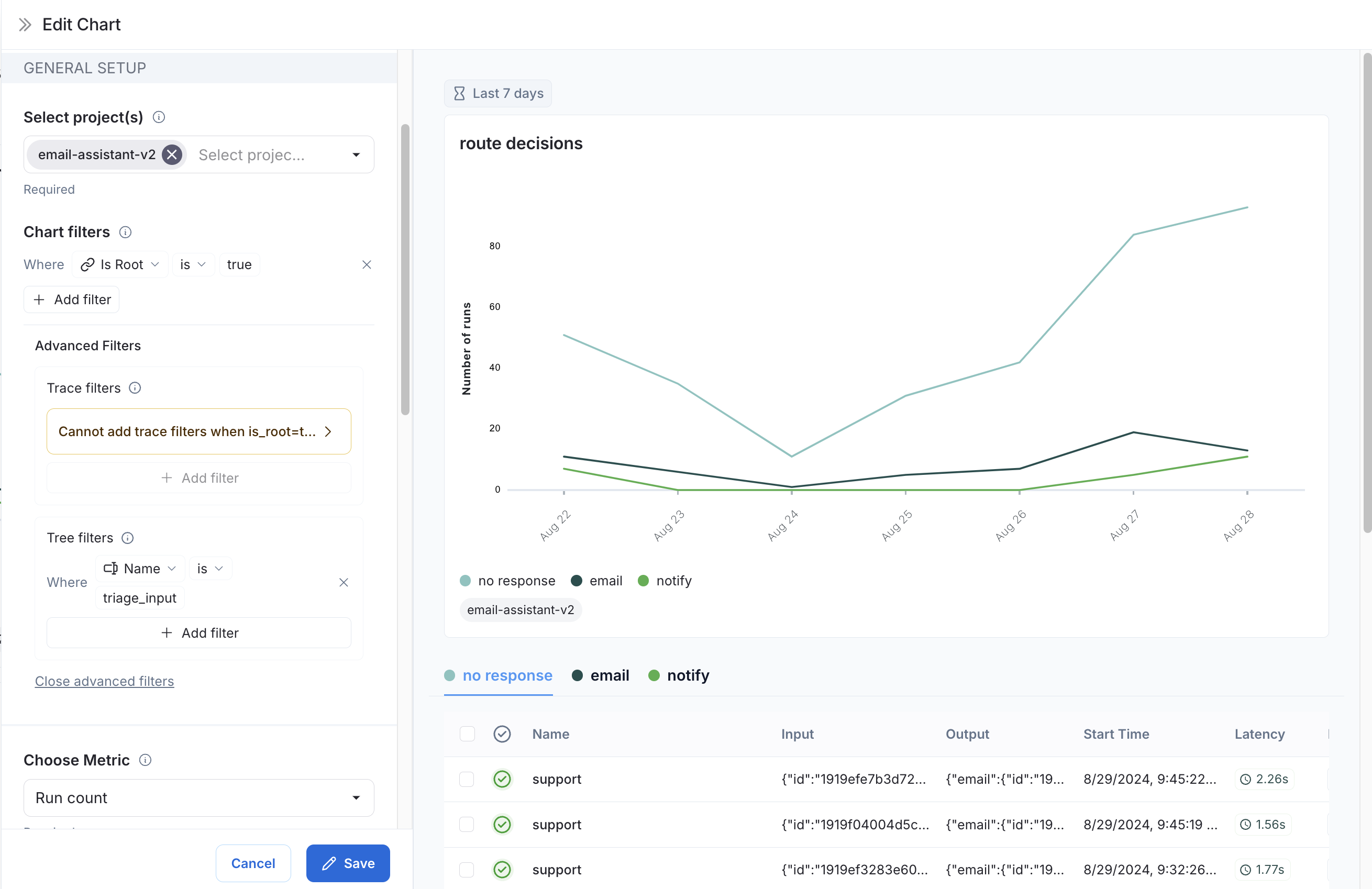
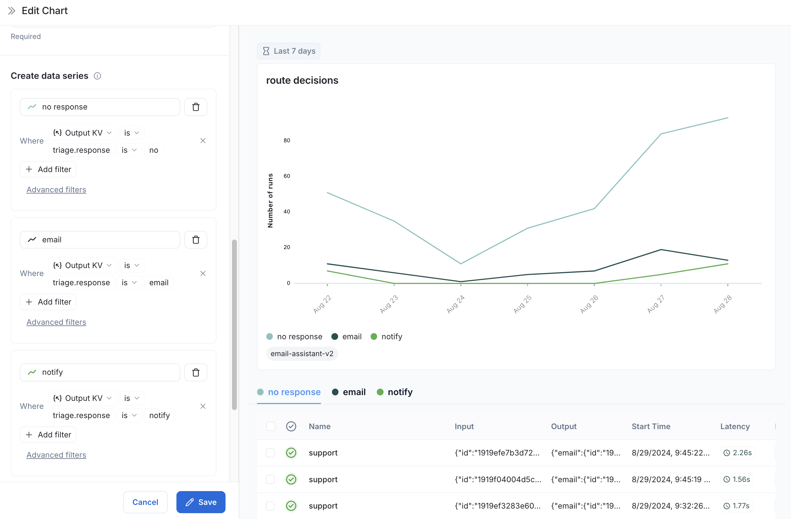
示例:用户旅程监控
使用监控图表来映射代理在特定节点上做出的决策。 考虑一个电子邮件助手代理。在特定节点上,它会就电子邮件做出决策:- 回复电子邮件
- 通知用户
- 无需回复
-
指标选择:选择指标
运行计数。 -
图表过滤器:添加树形过滤器以包含所有名称为
triage_input的跟踪。这意味着我们只包括命中triage_input节点的跟踪。还添加一个图表过滤器,将Is Root设置为true,这样我们的计数就不会因跟踪中的节点数而膨胀。
-
数据系列:为
triage_input节点上做出的每个决策创建一个数据系列。决策的输出存储在输出对象的triage.response字段中,决策的值可以是no、email或notify。这些决策中的每一个都在图表中生成一个单独的数据系列。
triage_input节点上随时间做出的决策。
视频指南
以编程方式连接这些文档到 Claude、VSCode 等,通过 MCP 获取实时答案。